>系统优势

三水智能化自主研发建筑能耗监测系统用于政府办公楼、医院、学校等公共建筑以及写字楼、商场、公寓等商业建筑的所有能耗的监测数据的管理,致力于验收、节能。该系统是基于SaaS系统的,每个公司都会有一个管理员,所有的管理员都可以给自家员工分配权限和功能。根据登录账号的不同,系统展示的功能也不尽相同,并且用户只能看到自己公司的相关数据。该系统的账户不可自行注册,只能由管理员进行账号配置。
>系统介绍

能耗监测系统是用于楼宇建筑的所有能耗的监测数据的管理。系统由能源综合管理平台软件系统、中间通讯管理系统设备、数据计量采集终端设备组成,分为两层网络结构,采用浏览器/服务器(B/S)与客户机/服务器(C/S)相结合的组网方案,利用单位局域网的预留虚拟ID,完成整个系统的网络搭建,借助网络实现数据的上传、命令的下发。能耗监测系统通过对物业标杆建筑安装分类和分项能耗计量装置,采用远程传输等手段采集能耗数据,实现了能耗的监测与动态分析功能,便于用户进行用能分析和节能控制管理。同时也使得打造一个数字化、绿色化、智慧化的建筑环境成为可能。
系统以降低能耗为目标,以监测和控制为手段,融入先进的节能思想,广泛应用于政府机关、智慧社区、医院、高校、商场、酒店等多种楼宇建筑类型。
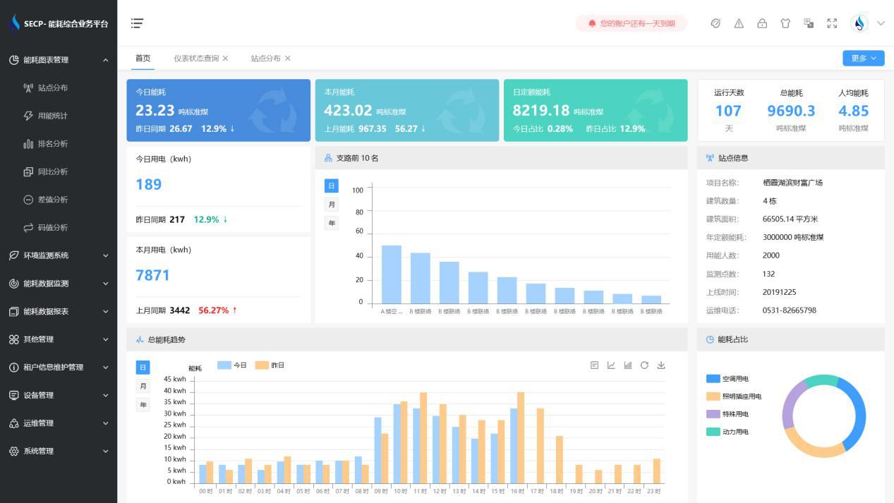
>功能展示

1、能耗分析
能耗分析中是对数据的图形、图表展示,其中包括用能统计、用能报表、排名分析、同比分析等功能。它可以分支路、分类、分项、分区域、分部门统计用能信息,查看能耗报表,用能同比分析,并进行差值分析与能耗排名分析。使得管理人员对能耗数据信息清晰明了,为节能降耗提供数据支持。
2、租户信息维护管理
主要是对建筑群的详细信息(地址、编号、名称、用能人数、建筑面积、采暖面积、建筑年份等)、区域信息、设备类型、项目信息进行管理,以便进行信息维护。
3、设备管理
设备管理是对建筑物能源监测设备的管理,便于管理人员对能耗监测设备采集的当日数据量、运行状态等信息了如指掌,以便及时发现异常,减少用能损失。
4、权限管理
涵盖角色管理、数据权限、接口权限等功能,方便不同的用户对系统管理,并灵活配置不同权限。
5、系统管理
系统管理可自动对缺失数据进行数据补调,不需要任何人工干预。同时支持手工补调数据,补调完成后恢复到自动补调状态将剩余数据自动补调。系统管理确保数据成功上传至上级平台,让用户省心、放心!
>应用价值
1、智能集抄
系统可实现电表和水表数据的准点、及时、同步、准确。
2、分类分项
系统按设备、能源类型、楼栋楼层、等依据进行分类分项能源计量,实现了能耗数据深度挖掘与大数据分析,为用户决策提供依据。
3、建立线上物管运维平台
监视各设施设备运行数据,实现智慧化平台化运维管理。实现设备的全生命周期运维管理;实现配电无人职守,有人巡检,线上实时监控,线下巡视检修的自动化目标,有效提高设备安全运行水平和供电可靠性。
4、建立智慧环境管理平台
实时监管各区域环境数据,打造安全、舒适、便捷的商业环境。打造数字化、绿色化、智慧化的服务平台。
>选择我们
1. 费用低
三水智能化具备能耗监测系统软件和数据采集网关、端设备等硬件的全部知识产权,无中间商赚差价,消除了外部采购成本,用户可用最少的价格获得最好的收益。
2. 质量高
三水智能化拥有70%技术人员占比,90%高学历研发力量,所研发的产品质量可靠,并通过了国家信息产业部、省软件行业协会等权威机关的认证,我们将竭诚为您提供最优质的产品服务。
3. 功能全
三水智能化能耗监测系统历经10多年的升级完善,不仅只是满足验收的需求,更可为用户真正实现全面能源管理。
4. 服务优
我司具备专业的工程技术实力和优良的服务能力,竭力为您打造最贴心的售前、售中和售后服务。
5. 验收快
我司为山东省内各市区及其他省份提供了能耗监测系统,经过实践,系统与上级数据中心平台兼容性较好。我司根据客户实际情况定制简单有效的项目实施方案,专业施工团队保证工程进度与质量,专业销售顾问提供验收指导,可尽量缩短项目工期与验收时间。
6. 信誉高
我司以先进的方案、高质量的产品和优良的服务赢得了各企业客户的高度信赖,以“责任重于泰山”的口碑相传而闻达于业界,在业界拥有极高的美誉度。选择我们将会是您最明智的选择!